YSTC 育陞科技股份有限公司
諮詢專線 TEL : 04-22611318 (代表號)
PadGIS Product

公有土地管理系統 PadGIS for Public Land Management

產品特色

  • 專為公有財產科、財政課、工務課等承辦公有土地業務單位設計。
  • 可匯入地政事務所提供的公有土地總歸戶清冊,自動建立主題圖。
  • 支援財產卡 Word 檔自動產生,並填入地籍圖、資料與現況照片。
  • 結合土地管理系統所有功能,提供定位、導航、軌跡紀錄與資料分析。
  • 可分析國有、縣有、鄉有土地數量與分布,並匯出 Excel 與 Shapefile。

公有土地管理系統是架構在全方位土地管理外業定位系統上的衍生應用,針對公有土地承辦單位增加總歸戶資料匯入、財產卡產製與資產分析等功能。

透過公有土地資料的新增、修改、刪除與條件式分析,使用者可以快速掌握國有、縣有與鄉有土地的數量與空間分布,並可輸出為 Excel 報表、Shapefile 圖檔或自動化清冊成果。

除了財產管理用途外,系統也保留原有土地管理、定位導航、圖資整合與外業查報能力,適合用於公有土地承租、山坡地管理與各類公有資產調查工作。

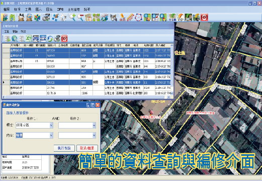
公有土地系統畫面 1
公有土地系統畫面 2
公有土地系統畫面 3
公有土地系統畫面 4

產品 DM

目前可洽育陞科技索取最新產品說明。

DM 下載